Geometrika
Система мониторинга и анализа реальной видимости бизнеса в генеративных ответах ИИ. Отслеживайте, как ваш бренд представлен в ответах ChatGPT, Яндекс Нейро + Алиса, Google AI Overviews, Grok, Perplexity и Gemini, чтобы управлять репутацией компании, расширять каналы продаж и внедрять эффективную GEO-стратегию.
Добавить отзыв
Добавить отзыв
Альтернативы и релевантные продукты
Пользователи, которые интересовались Geometrika, потом также просматривали:
Новости Geometrika (+)
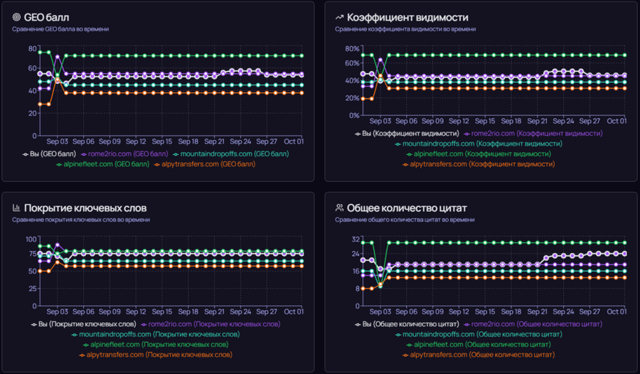
16.10.25. Geometrika - система мониторинга видимости бизнеса в ответах ИИ чатботов

Компания BARS Agency запустила Geometrika - первую в СНГ платформу для аналитики генеративных ответов ИИ и GEO-оптимизации. Она позволяет бизнесу отслеживать свою видимость в ответах Яндекс Нейро, Алисы, Google AI Overviews, ChatGPT, Grok, Perplexity и Gemini по заданному пулу поисковых запросов. Наглядные дашборды позволяют сравнивать свою видимость в ответах ИИ с конкурентами, анализировать их GEO-стратегии и находить точки роста. Встроенные утилиты помогают SEO-специалистам и маркетологам быстро находить технические проблемы и подбирать релевантные ключевые слова для контента. Geometrika предлагает гибкую модель оплаты: от полной подписки для агентств до покупки «кредитов» для разовых проверок. Стоимость подписки начинается от 8000 руб/мес.
Отзывы






